
How Commure uses Dashboards to track performance and guide planning
As teams grow, the surface area of their work expands. This makes it harder for leaders at every level of an organization to plan on both short- and long-term timescales. It’s easy to lose track of what’s happening day to day, and just as easy to miss slow-growing trends until they’ve already caused problems.
We built Dashboards in Linear to help with that. They let you bring together multiple insights in a single place so you can see where things stand and step in early when something’s off. Dashboards are fully customizable, allowing you to filter by team, dig into specific issues, and take actions directly from the page.
Commure, a healthcare technology company that supports over 400,000 clinicians, uses Dashboards to guide both short-term action and longer-term planning. They check some dashboards daily to stay on top of triage, SLA performance, and postmortem follow-through. Others they refer to at longer intervals to understand how engineering time is being spent and whether it matches the company’s priorities. One of the biggest impacts for Commure has been tracking whether different workstreams are moving in the right direction. Burnup charts, for example, give their teams a way to see if issue volume is increasing or decreasing over time.
The dashboards below are real examples from their workspace, shared by Myles Baumann, a senior product manager at Commure.
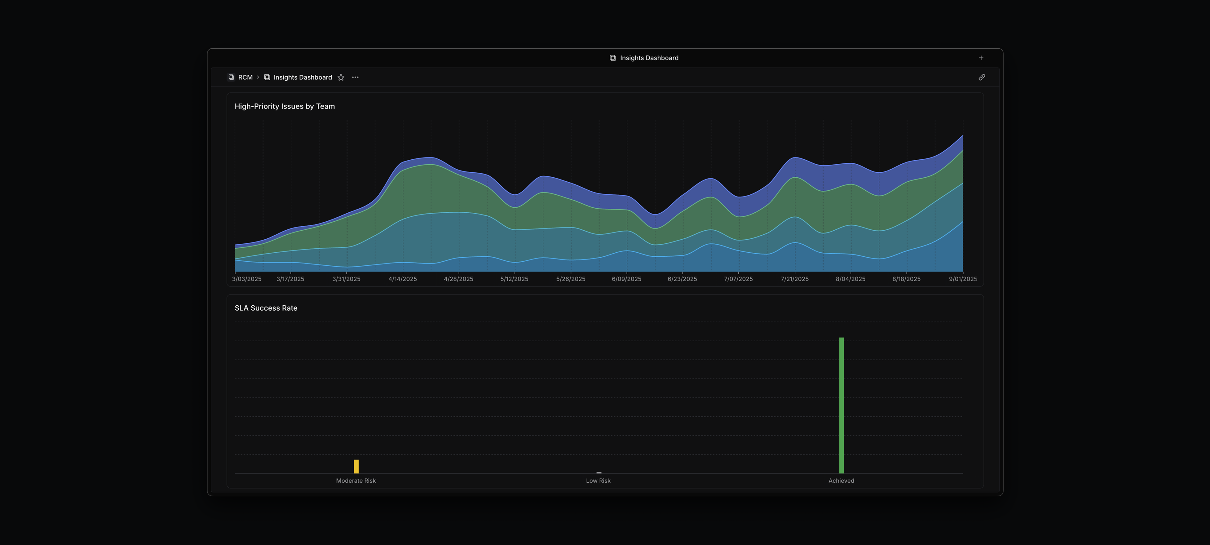
1. High-Priority Issues Over Time
Intended user: Everyone
Purpose: Track how the backlog is doing and how it’s spread across teams
Scope: One product, many teams
Usage: This shows how the backlog has changed over time and how it’s distributed across teams. Not all teams get the same number of high-priority issues, so this helps Commure see who’s carrying more load and how that’s shifting. It’s useful for just keeping an eye on whether things are trending in the right direction.

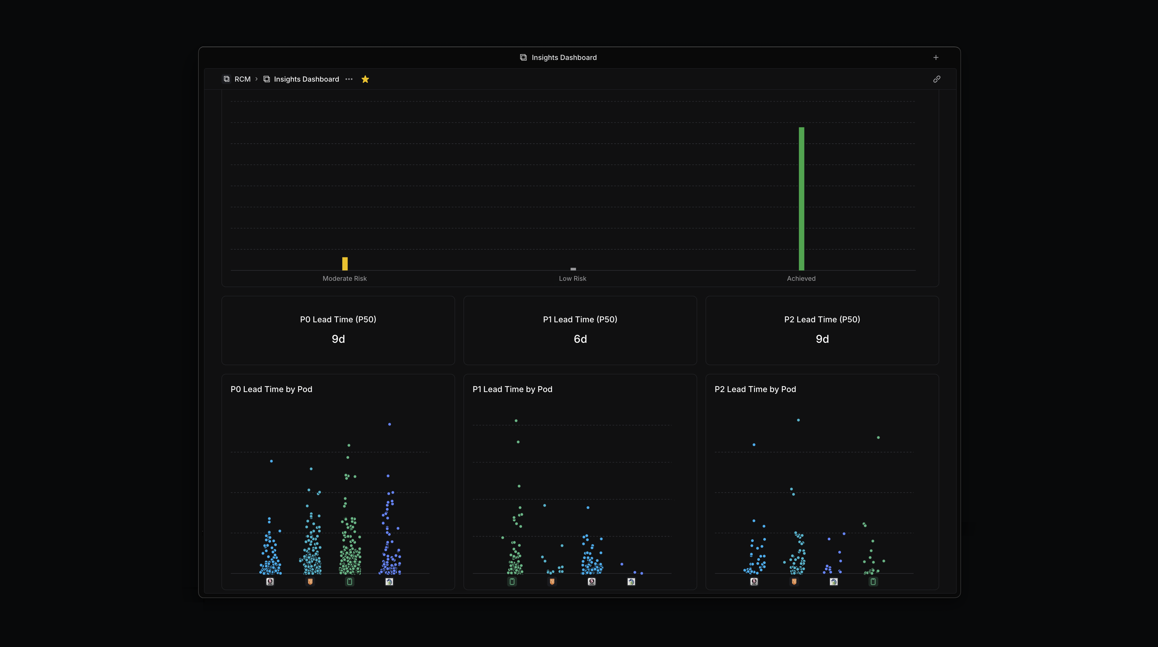
2. Feature SLA Tracking
Intended user: Everyone
Purpose: Track SLA performance based on severity
Scope: One product, many teams
Usage: We have SLAs depending on how critical a feature is—P0, P1, or P2—and this dashboard helps Commure see how we’re doing. It shows how often we’re hitting or missing those SLAs, what our lead times are by severity, and how that breaks down by team.

3. Project Estimate Burndown and Investment View
Intended user: Product Manager, Engineering Manager
Purpose: Understand where engineering time is going and whether project scoping matches reality
Scope: One product, several teams
Usage: The top chart shows cumulative effort across all active projects. It helps teams explain delivery timelines and surface cases where a project is taking more time than expected. The bottom chart splits out time spent outside of projects on feature requests, operational work, and more. It’s used to spot how much unplanned work is drawing attention away from roadmap commitments.

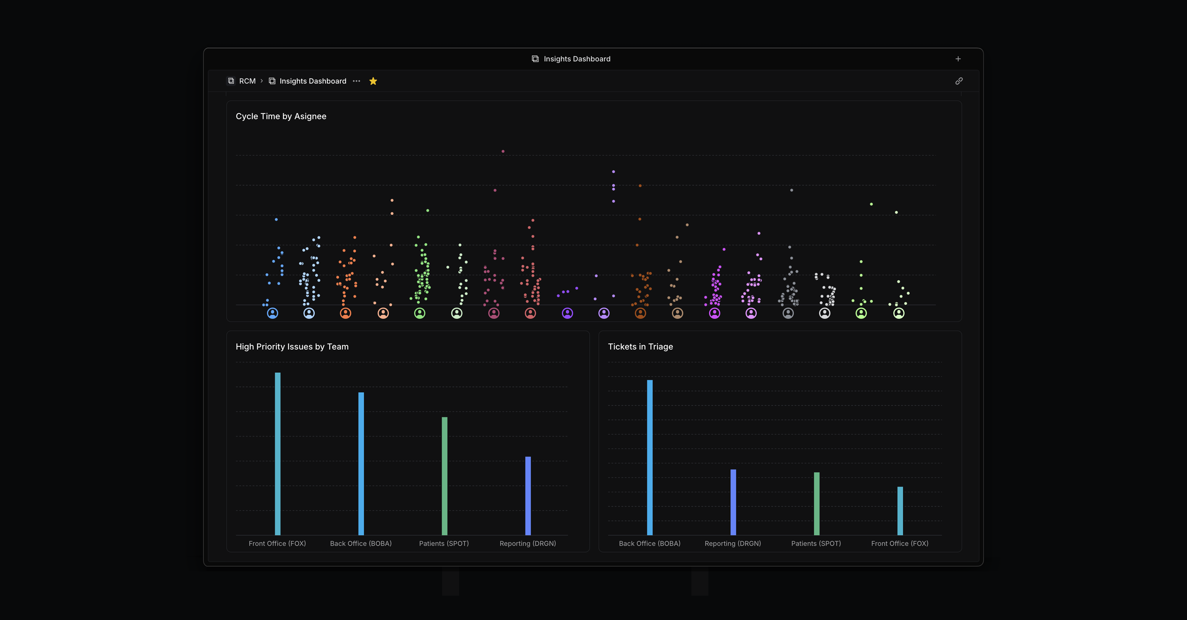
4. Insights Dashboard: Cycle Time by Assignee
Intended user: Product Manager, Engineering Manager, Team Lead
Purpose: Provide context for performance-related questions
Scope: Product-wide. Multiple engineering teams
Usage: This dashboard visualizes cycle time by assignee, giving managers a way to spot patterns in how long individuals take to complete issues. It’s not used as a performance metric on its own, but it’s helpful in two ways: as a starting point to ask questions—like whether someone is getting poorly scoped tickets or not surfacing blockers—and as a way to validate anecdotal concerns. When it feels like someone isn’t keeping up, unusually long cycle times can help reinforce the case for follow-up.

5. Engineering Hygiene Review
Intended user: Product Manager, Engineering Manager, Team Lead
Purpose: Support regular board cleanup and planning
Scope: Engineering team
Usage: This dashboard is used to prepare for weekly or bi-weekly reviews. It shows high-priority issues that need to be addressed in an upcoming cycle, outstanding bugs, tickets missing estimates, and tickets that haven’t been assigned. Other views highlight metadata gaps—such as missing feature labels, ticket types, or notability flags—so that teams can keep pace with labeling standards. The goal is to make sure nothing slips through the cracks and that every issue is accounted for in the current or upcoming cycle.

Dashboards are available to workspaces on our Enterprise plans. See the docs to learn more.